Временный перегрузочный район – ?
В помощь молодому офицеру – Исходный район
Перед погрузкой воинской части назначается исходный район, район ожидания, а после выгрузки — район сбора, сосредоточения, а также основной и запасной районы погрузки (выгрузки), включающие по нескольку железнодорожных станций (портов, пристаней, аэропортов, аэродромов, площадок) погрузки (выгрузки).
Для погрузки эшелона используется погрузочно-выгрузочное место. Состав и оборудование погрузочно-выгрузочного места
Охрана и оборона погрузки (выгрузки, перегрузки), а также путей выхода подразделений к местам погрузки определяются решением командира воинской части.
В том случае, когда район расположения воинской части (подразделения) находится в непосредственной близости от района погрузки, исходный район может не назначаться. Войска перед погрузкой располагаются в исходном районе с учетом распределения их по воинским эшелонам (командам), поездам (судам, воздушным судам), а также с учетом очередности выдвижения их к местам погрузки.
Непосредственно перед погрузкой подразделения одного воинского эшелона (команды), перевозимые в одном поезде (на одном судне, на воздушном судне одним рейсом), выходят из исходного района или из расположения части в район ожидания, а после выгрузки — в район сбора, сосредоточения.
Для обеспечения непрерывности перевозок в случае разрушения железнодорожных узлов, мостов и тоннелей на путях сообщений развертываются временные перегрузочные районы (ВПР).
На станции погрузки начальник эшелона и военный комендант составляют план погрузки эшелона. План и схема погрузки эшелона, распределение вагонов
После этого он указывает командирам подразделений: номер эшелона; распределение по вагонам (судовым помещениям) личного состава, техники и имущества подразделений; время начала и окончания погрузки; состав специальных команд и кто выделяет в их распоряжение силы и средства; кто выделяет суточный наряд эшелона на первые сутки пути; какие инструменты и материалы необходимо иметь для крепления техники на подвижном составе (в судовых помещениях).
Во время перевозки войска должны находиться в постоянной готовности к выгрузке, дальнейшему совершению марша и вступлению в бой. Воинские части (подразделения), перевозимые железнодорожным, морским, речным транспортом, в случае перерыва или прекращения перевозки по приказу командира воинской части или по указанию старшего начальника, переданному через представителя органов военных сообщений, выгружаются и следуют своим ходом к новому месту погрузки или в район предназначения.
Для погрузки (выгрузки) воинских эшелонов могут использоваться как постоянные или временно устраиваемые воинские погрузочно-выгрузочные места, так и погрузочно-выгрузочные места, предназначенные для общего пользования.
Под воинским погрузочно-выгрузочным местом Состав и оборудование погрузочно-выгрузочного места
www.compancommand.com
ВСП Военные сообщения
- Тема №1. Железнодорожный транспорт, его структура и органы управления
- Тема №2. Организация службы военных сообщений и её основные задачи
- Тема № 3. Основы планирования воинских железнодорожных перевозок
-
Тема № 4. Подготовка подвижного состава для выполнения воинских железнодорожных перевозок
- Лекция
- Задание
- Тема № 5. Организация перевозки материальных средств железнодорожным транспортом
- Лекция
- Задание
- Тема № 6. Подъездные пути воинских частей и учреждений Министерства обороны
- Тема № 7. Перегрузочные районы в пунктах стыка железных дорог разной ширины колеи
- Лекция
- Задание
- Тема № 8. Основы организации воинских морских и речных перевозок
- Лекция
- Задание
- Тема № 9. Основы организации воинских воздушных перевозок
- Тема № 10. Организация воинских перевозок при комплексном использовании различных видов транспорта
- Тема № 11. Организация пропуска поездов по железнодорожному участку
- Лекция
- Задание
- Тема № 12. Организация работы временного перегрузочного района и изолированного железнодорожного участка
- Методические материалы
- Задание
- Тема № 14. Виды и способы заграждения железнодорожных объектов
- Тема № 15. Восстановление железных дорог
Тема № 16. Организация финансово-экономической работы в линейных органах военных сообщений- Тема № 17. Организация командирской подготовки в линейных органах военных сообщений
- Тема № 18. Курсовая работа
- Методические материалы
- Задание
- Документы
Организация воинских сообщений и воинских перевозок (ТСП)
- Тема № 1. Военные сообщения и их роль в обеспечении жизни и деятельности Вооруженных Сил страны
- Тема № 2. Общие положения по организации воинских перевозок
- Тема № 3. Подготовка погрузочно-выгрузочных мест для выполнения воинских железнодорожных перевозок
- Лекция
- Задание
- Тема № 4. Организация перевозки воинской части железнодорожным транспортом
- Лекция
- Задание
- Тема № 5. Боевое обеспечение и ПВО воинского эшелона на станции погрузки (выгрузки) и в пути следования
- Тема № 8. Техническая эксплуатация железных дорог
- Задание
- Дополнение к заданию
- Тема № 6. Тыловое обеспечение перевозимого личного состава
- Лекция
- Задание
- Тема № 9. Управление воинскими железнодорожными перевозками + Формы документов
daevoso.narod.ru
Восстановление раздельных пунктов и стрелочных переводов
Учреждение образования
Белорусский государственный университет транспорта
Военно-транспортный факультет
Кафедра специальной подготовки
Дисциплина: «Военно- специальная подготовка»
ВУС – 170201
по теме № 7
«Восстановление раздельных пунктов и стрелочных переводов»
Гомель 2005 год
Кафедра специальной подготовки
“Утверждаю”
начальник кафедры
подполковник П.Палто
“___” _____________ 2005 года
экз. № __
МЕТОДИЧЕСКАЯ РАЗРАБОТКА
по теме № 7
«Восстановление раздельных пунктов и стрелочных переводов»
Занятие №1 Групповое – 2 часа
Занятие №2 Тактико-специальное – 2 часа
Рассмотрена и одобрена на
заседании кафедры
Протокол №___ от ____________ г.
Организационно-методические указания
При проведении занятия следует учесть, что основные сведения из теории студенты получили в курсе «Строительство железных дорог» и поэтому материал темы должен иметь практическую направленность, так как проектирование строительства и ремонта железных дорог будут одним из вопросов их практической деятельности по окончании ВУЗа.
Иллюстрацию излагаемого материала необходимо производить, используя диапозитивы (слайды) и карточки (рисунки), перечисленные в разделе материального обеспечения. Дидактический материал пронумерован и расположен по занятиям и учебным вопросам в порядке изложения материала занятий.
Занятие: № 1 Вид занятия: групповое
Время: 2 часа
Цель занятия: Изучить и научится выбирать наиболее рациональный способ восстановления станционных путей.
Место проведения: специализированная аудитория № 140.
Материально-техническое обеспечение:
стенды в аудитории, плакаты, слайды, проектор «Лектор-2000».
Литература:
1. С.Д. Лопай «Восстановление железнодорожного пути и сооружений» 1973 г.
Учебные вопросы и распределение времени
№ | Порядок проведения и учебные вопросы | Время |
1 2 3 | Вводная часть Проверка наличия и внешнего вида студентов. Краткий опрос по пройденной теме. Объявление темы, цели и учебных вопросов, литературы для изучения. Основная часть1.Восстановление станционных путей. 2.Восстановление перегрузочных районов и станций. 3.Восстановление зданий и сооружений. Заключительная часть Подведение итогов занятия. Ответы на вопросы. Задание на самоподготовку. | 10 мин 75 мин 25 25 25 5 мин |
Ход занятия:
Путевое развитие раздельных пунктов должно обеспечивать нормальную эксплуатацию фронтовых железных дорог при заданной пропускной способности участков, в том числе формирование и расформирование поездов и выполнение погрузочно-выгрузочных операций. Исходя из этого станционные пути на раздельных пунктах в целях улучшения эксплуатационных качеств участка восстанавливаются в максимально возможном объеме. Очередность восстановления станционных путей и стрелочных переводов при восстановлении железнодорожного участка на широком фронте может быть любой. При ведении восстановительных работ по способу «с головы» к моменту восстановления перегона, примыкающего к станции со стороны тыла, на ней должно быть восстановлено не менее двух путей для обеспечения маневра с поездами с восстановительными материалами.
При выборе путей и стрелочных переводов, намечаемых к восстановлению, учитываются:
назначение путей;
характер и объем их разрушения и загромождения поврежденным подвижным составом;
расположение гидроколонн и погрузочно-выгрузочных устройств;
полезные длины путей и тип верхнего строения пути.
В первую очередь восстанавливаются главные и приемо-отпра- вочные пути.
При неодинаковом разрушении станционных путей восстанавливаются наименее разрушенные, ближайшие к главному приемо-отправочные пути, для въезда на которые потребуется восстановить меньшее количество стрелочных переводов. На станциях с водоснабжением восстанавливаются приемо-отправочные пути, у которых сохранились или могут быть быстро восстановлены гидроколонны для набора воды локомотивами четного и нечетного направлений (рисунок 1, а).
Рисунок 1— Восстановление путей на станциях:
а — с водоснабжением; б — с погрузочно-выгрузочными операциями
На раздельных пунктах, где предусматривается выполнение погрузочно-выгрузочных операций, восстанавливаются также пути, примыкающие к платформам, или крайние станционные пути, удобные для выгрузки и погрузки войск и грузов, и вытяжка (рисунок 1, б).
На разъездах, при одинаковом разрушении путей, восстанавливаются главный путь и расположенный за ним, по отношению к пассажирскому зданию, один приемо-отправочный путь.
Полезные длины восстанавливаемых путей должны соответствовать принятым весовым нормам и длинам воинских поездов и, как правило, не должны быть менее 720 м.
Объем работ по восстановлению станционных путей на промежуточных станциях двухпутных железных дорог зависит от количества путей, восстанавливаемых на перегонах (один или оба).
При восстановлении обоих главных путей на станции восстанавливается не менее чем по два прйемо-отпрявочных пути, примыкающих к каждому из главных, а также съезды между главными путями в обеих горловинах “станции.
На двухпутных участках, восстанавливаемых как однопутные, на участковых станциях при наличии двух приемо-отправочных парков при первой очереди работ восстановлению подлежат пути менее разрушенного парка, наиболее удобные для приема и отправления поездов. Приемо-отправочные пути в парках в целях их рассредоточения и облегчения пропуска негабаритных грузов могут восстанавливаться через один – два.
При использовании сортировочных парков для приема и отправления поездов к восстановлению следует назначать пути, имеющие удобные выходы на главный путь и достаточную полезную длину.
При устройстве временных обходов сильно разрушенных горловин и стрелочных улиц путем устройства переключений с одного пути на другой не должны резко уменьшаться полезные длины восстанавливаемых станционных путей. При устройстве переключений прямые вставки между обратными кривыми не устраиваются (рисунок 2). Устройство переключений требует выполнения
|
Рисунок 2 – Схема переключения путей на одно междупутье
Вопрос 2. Восстановление перегрузочных районов и станций.
Организация транзитного сообщения между железными дорогами с различной шириной колеи в военное время может осуществляться:
перегрузкой войск и грузов в перегрузочных районах из подвижного состава одной колеи в подвижной состав другой колеи;
vunivere.ru
Значение «перегрузочный пункт (район)»
Лексическое значение: определение
Общий запас лексики (от греч. Lexikos) — это комплекс всех основных смысловых единиц одного языка. Лексическое значение слова раскрывает общепринятое представление о предмете, свойстве, действии, чувстве, абстрактном явлении, воздействии, событии и тому подобное. Иначе говоря, определяет, что обозначает данное понятие в массовом сознании. Как только неизвестное явление обретает ясность, конкретные признаки, либо возникает осознание объекта, люди присваивают ему название (звуко-буквенную оболочку), а точнее, лексическое значение. После этого оно попадает в словарь определений с трактовкой содержания.
Словари онлайн бесплатно — открывать для себя новое
Словечек и узкоспециализированных терминов в каждом языке так много, что знать все их интерпретации попросту нереально. В современном мире существует масса тематических справочников, энциклопедий, тезаурусов, глоссариев. Пробежимся по их разновидностям:
- Толковые Найти значение слова вы сможете в толковом словаре русского языка. Каждая пояснительная «статья» толкователя трактует искомое понятие на родном языке, и рассматривает его употребление в контенте. (PS: Еще больше случаев словоупотребления, но без пояснений, вы прочитаете в Национальном корпусе русского языка. Это самая объемная база письменных и устных текстов родной речи.) Под авторством Даля В.И., Ожегова С.И., Ушакова Д.Н. выпущены наиболее известные в нашей стране тезаурусы с истолкованием семантики. Единственный их недостаток — издания старые, поэтому лексический состав не пополняется.
- Энциклопедические В отличии от толковых, академические и энциклопедические онлайн-словари дают более полное, развернутое разъяснение смысла. Большие энциклопедические издания содержат информацию об исторических событиях, личностях, культурных аспектах, артефактах. Статьи энциклопедий повествуют о реалиях прошлого и расширяют кругозор. Они могут быть универсальными, либо тематичными, рассчитанными на конкретную аудиторию пользователей. К примеру, «Лексикон финансовых терминов», «Энциклопедия домоводства», «Философия. Энциклопедический глоссарий», «Энциклопедия моды и одежды», мультиязычная универсальная онлайн-энциклопедия «Википедия».
- Отраслевые Эти глоссарии предназначены для специалистов конкретного профиля. Их цель объяснить профессиональные термины, толковое значение специфических понятий узкой сферы, отраслей науки, бизнеса, промышленности. Они издаются в формате словарика, терминологического справочника или научно-справочного пособия («Тезаурус по рекламе, маркетингу и PR», «Юридический справочник», «Терминология МЧС»).
- Этимологические и заимствований Этимологический словарик — это лингвистическая энциклопедия. В нем вы прочитаете версии происхождения лексических значений, от чего образовалось слово (исконное, заимствованное), его морфемный состав, семасиология, время появления, исторические изменения, анализ. Лексикограф установит откуда лексика была заимствована, рассмотрит последующие семантические обогащения в группе родственных словоформ, а так же сферу функционирования. Даст варианты использования в разговоре. В качестве образца, этимологический и лексический разбор понятия «фамилия»: заимствованно из латинского (familia), где означало родовое гнездо, семью, домочадцев. С XVIII века используется в качестве второго личного имени (наследуемого). Входит в активный лексикон. Этимологический словарик также объясняет происхождение подтекста крылатых фраз, фразеологизмов. Давайте прокомментируем устойчивое выражение «подлинная правда». Оно трактуется как сущая правда, абсолютная истина. Не поверите, при этимологическом анализе выяснилось, эта идиома берет начало от способа средневековых пыток. Подсудимого били кнутом с завязанными на конце узлом, который назывался «линь». Под линью человек выдавал все начистоту, под-линную правду.
- Глоссарии устаревшей лексики Чем отличаются архаизмы от историзмов? Какие-то предметы последовательно выпадают из обихода. А следом выходят из употребления лексические определения единиц. Словечки, которые описывают исчезнувшие из жизни явления и предметы, относят к историзмам. Примеры историзмов: камзол, мушкет, царь, хан, баклуши, политрук, приказчик, мошна, кокошник, халдей, волость и прочие. Узнать какое значение имеют слова, которые больше не употребляется в устной речи, вам удастся из сборников устаревших фраз. Архаизмамы — это словечки, которые сохранили суть, изменив терминологию: пиит — поэт, чело — лоб, целковый — рубль, заморский — иностранный, фортеция — крепость, земский — общегосударственный, цвибак — бисквитный коржик, печенье. Иначе говоря их заместили синонимы, более актуальные в современной действительности. В эту категорию попали старославянизмы — лексика из старославянского, близкая к русскому: град (старосл.) — город (рус.), чадо — дитя, врата — ворота, персты — пальцы, уста — губы, влачиться — волочить ноги. Архаизмы встречаются в обороте писателей, поэтов, в псевдоисторических и фэнтези фильмах.
- Переводческие, иностранные Двуязычные словари для перевода текстов и слов с одного языка на другой. Англо-русский, испанский, немецкий, французский и прочие.
- Фразеологический сборник Фразеологизмы — это лексически устойчивые обороты, с нечленимой структурой и определенным подтекстом. К ним относятся поговорки, пословицы, идиомы, крылатые выражения, афоризмы. Некоторые словосочетания перекочевали из легенд и мифов. Они придают литературному слогу художественную выразительность. Фразеологические обороты обычно употребляют в переносном смысле. Замена какого-либо компонента, перестановка или разрыв словосочетания приводят к речевой ошибке, нераспознанному подтексту фразы, искажению сути при переводе на другие языки. Найдите переносное значение подобных выражений в фразеологическом словарике. Примеры фразеологизмов: «На седьмом небе», «Комар носа не подточит», «Голубая кровь», «Адвокат Дьявола», «Сжечь мосты», «Секрет Полишинеля», «Как в воду глядел», «Пыль в глаза пускать», «Работать спустя рукава», «Дамоклов меч», «Дары данайцев», «Палка о двух концах», «Яблоко раздора», «Нагреть руки», «Сизифов труд», «Лезть на стенку», «Держать ухо востро», «Метать бисер перед свиньями», «С гулькин нос», «Стреляный воробей», «Авгиевы конюшни», «Калиф на час», «Ломать голову», «Души не чаять», «Ушами хлопать», «Ахиллесова пята», «Собаку съел», «Как с гуся вода», «Ухватиться за соломинку», «Строить воздушные замки», «Быть в тренде», «Жить как сыр в масле».
- Определение неологизмов Языковые изменения стимулирует динамичная жизнь. Человечество стремятся к развитию, упрощению быта, инновациям, а это способствует появлению новых вещей, техники. Неологизмы — лексические выражения незнакомых предметов, новых реалий в жизни людей, появившихся понятий, явлений. К примеру, что означает «бариста» — это профессия кофевара; профессионала по приготовлению кофе, который разбирается в сортах кофейных зерен, умеет красиво оформить дымящиеся чашечки с напитком перед подачей клиенту. Каждое словцо когда-то было неологизмом, пока не стало общеупотребительным, и не вошло в активный словарный состав общелитературного языка. Многие из них исчезают, даже не попав в активное употребление. Неологизмы бывают словообразовательными, то есть абсолютно новообразованными (в том числе от англицизмов), и семантическими. К семантическим неологизмам относятся уже известные лексические понятия, наделенные свежим содержанием, например «пират» — не только морской корсар, но и нарушитель авторских прав, пользователь торрент-ресурсов. Вот лишь некоторые случаи словообразовательных неологизмов: лайфхак, мем, загуглить, флэшмоб, кастинг-директор, пре-продакшн, копирайтинг, френдить, пропиарить, манимейкер, скринить, фрилансинг, хедлайнер, блогер, дауншифтинг, фейковый, брендализм. Еще вариант, «копираст» — владелец контента или ярый сторонник интеллектуальных прав.
- Прочие 177+ Кроме перечисленных, есть тезаурусы: лингвистические, по различным областям языкознания; диалектные; лингвострановедческие; грамматические; лингвистических терминов; эпонимов; расшифровки сокращений; лексикон туриста; сленга. Школьникам пригодятся лексические словарники с синонимами, антонимами, омонимами, паронимами и учебные: орфографический, по пунктуации, словообразовательный, морфемный. Орфоэпический справочник для постановки ударений и правильного литературного произношения (фонетика). В топонимических словарях-справочниках содержатся географические сведения по регионам и названия. В антропонимических — данные о собственных именах, фамилиях, прозвищах.
Толкование слов онлайн: кратчайший путь к знаниям
Проще изъясняться, конкретно и более ёмко выражать мысли, оживить свою речь, — все это осуществимо с расширенным словарным запасом. С помощью ресурса How to all вы определите значение слов онлайн, подберете родственные синонимы и пополните свою лексику. Последний пункт легко восполнить чтением художественной литературы. Вы станете более эрудированным интересным собеседником и поддержите разговор на разнообразные темы. Литераторам и писателям для разогрева внутреннего генератора идей полезно будет узнать, что означают слова, предположим, эпохи Средневековья или из философского глоссария.
Глобализация берет свое. Это сказывается на письменной речи. Стало модным смешанное написание кириллицей и латиницей, без транслитерации: SPA-салон, fashion-индустрия, GPS-навигатор, Hi-Fi или High End акустика, Hi-Tech электроника. Чтобы корректно интерпретировать содержание слов-гибридов, переключайтесь между языковыми раскладками клавиатуры. Пусть ваша речь ломает стереотипы. Тексты волнуют чувства, проливаются эликсиром на душу и не имеют срока давности. Удачи в творческих экспериментах!
Проект how-to-all.com развивается и пополняется современными словарями с лексикой реального времени. Следите за обновлениями. Этот сайт помогает говорить и писать по-русски правильно. Расскажите о нас всем, кто учится в универе, школе, готовится к сдаче ЕГЭ, пишет тексты, изучает русский язык.
how-to-all.com
7.10. Варианты перегрузочных работ.
Перегрузочными работами в порту называется весь комплекс операций по перемещению грузов с момента поступления их в порт до отправки из порта. Производственный процесс перегрузочных работ – это перемещение груза в порту с целью погрузки или разгрузки транспортных средств (судов, вагонов, авто). Производственные процессы в порту совершаются по различным вариантам. Вариантом называется перемещение груза по какому-нибудь одному производственному назначению с целью погрузки или выгрузки с судна, вагона, автомобиля. В практике порта принято обозначать варианты 2-мя словами, 1-ое из которых начальное местоположение груза, а 2-ое – конечное. В портах насчитывается 12 основных вариантов перегрузочных работ:
1) склад-трюм;
2) склад-вагон;
3) склад-авто;
4) трюм-склад;
5) трюм-вагон;
6) трюм-авто;
7) вагон-скла;д
8) вагон-трюм;
9) вагон-авто;
10) авто-склад;
11) трюм-трюм;
12) склад-склад.
Все варианты классифицируются по 3-м признакам:
1) производственному признаку. Основные – варианты, связанные с погрузкой-разгрузкой судов (с-т, в-т, т-а и ж/д) Перемещение груза по этим вариантам создает продукцию порта в физических тоннах. Перемещение груза по всем остальным вариантам исчисляется только в тонно-операциях (склад-склад – внутрипортовая работа, не идущая через кордон).Кордонной называется операция, выполняемая на причале возле борта судна;
2) по характеру прохождения груза через порт различают складские и прямые варианты. Складской вариант связан с размещением груза на складе. На складах груз складируется с целью комплектации коносаментных партий для отгрузки на судно. При прямом варианте груз непосредственно перегружается с одного транспортного средства на другое без складирования;
3) по способу производства перемещения груза варианты работ делятся на ручные, механизированные и комплексно-механизированные.
Технологической схемой называется способ и последовательность выполнения отдельных операций перегрузочного процесса. Технологическая схема показывает весь путь перемещения груза в порту с указанием используемых механизмов. Например: трюм – автопогрузчик – кран – автопогрузчик – склад.
По результатам работы грузового района порта или стивидорной компании за месяц, квартал, полгода, 9 месяцев и год экономист грузового района или стивидорной компании составляет вариантный отчет погрузочно-разгрузочных работ.
Источником данных отчета служит наряд заданий портовых рабочих. Представляется вариантный отчет в виде таблицы 7.5.
Таблица 7.5. Вариантный отчет погрузочно-разгрузочных работ стивидорной компании
Наименование груза | Варианты работ | Кол-во физи-ческих тонн | Тонно-операции | Затрачено чел×час | Зарплата докера-механизатора | ||||
Докерами отработа-но | Портальные краны | Автопогруз-чики | Тягач | Итого чел× час | |||||
Металл –экспорт | Склад-трюм Автомашина-склад Вагон-склад | 610 | 610 | 60 | 18 | 9 | 10 | 97 | 395 |
ИТОГО: | |||||||||
Вариантный отчет составляется по экспортным, импортным и каботажным грузам по подробной номенклатуре. По каждому варианту указывается количество тонн, тонно-операций, отражаются трудозатраты в чел×час портовых рабочих, простои, а также отработанное время перегрузочной техникой: портальными кранами, автоэлектропогрузчиками и т.д.
studfiles.net
Перегрузочные устройства на перегрузочных пограничных станциях
Вопрос №3 (58)
Перегрузочные устройства на перегрузочных пограничных станциях.
В процессе международных перевозок на пограничных станциях зачастую возникает необходимость перегрузки грузов. Это может быть перегрузка как между вагонами широкой (1520мм) и узкой колеи, так и между железнодорожным транспортом и другими видами транспорта. Особенно большую роль играют портовые станции. Перегрузочные операции выполняются как на станциях РЖД, так и на зарубежной пограничной станции. Чтобы сократить перегрузочные работы на пограничных станциях, массовые грузы (руду, уголь и др.) перевозят транзитом в подвижном составе широкой колеи в ряд стран (Польшу, Венгрию). В этих странах широкая колея проложена от пограничных станций до определенных предприятий, потребляющих массовые грузы. На пограничных станциях необходимо максимально использовать средства механизации и большинство грузов перегружать по прямому варианту.
Перегрузка между вагонами разной ширины колеи:
На перегрузочных эстакадах укладывают железнодорожные пути в разных уровнях. Груженые вагоны подают на эстакаду или повышенный путь, а порожние устанавливают внизу на погрузочном пути.
При большом объеме перегрузочных работ эффективны резервные склады сыпучих грузов полубункерного типа с эстакадно-траншейным оборудованием. На них полувагоны разгружают в приемные полубункера, расположенные под эстакадой. Под полубункерами расположен ленточный конвейер, который передает груз на поперечный ленточный конвейер, транспортирующий его в склад или в погрузочные бункера.
При перегрузочных работах с массовыми насыпными грузами (уголь, руда и др.) сооружают вагоноопрокидыватели: для разгрузки открытого подвижного состава европейских стран — торцовые, для вагонов РЖД — боковые и роторные.
Европейский открытый подвижной состав оборудован откидными торцовыми стенами, на торцовом вагоноопрокидывателе они поворачиваются на 50—70° относительно какой-либо поперечной оси.
После разгрузки на вагоноопрокидывателях насыпные грузы подают либо в штабеля для кратковременного хранения, либо непосредственно в вагоны нормальной или узкой колеи. Загружают вагоны через загрузочные бункера или обычными средствами механизации, применяемыми для насыпных грузов.
Тяжеловесные грузы,, машины, лесоматериалы и среднетонажные контейнеры перегружают на специальных площадках, оборудованных козловыми электрическими кранами грузоподъемностью от 5 до 20 т, пролетом о.т 11,3 до 32 м, перекрывающим параллельные перегрузочные пути.
Склады и открытые платформы для тарно-упаковочных грузов устраивают так, чтобы с одной стороны был узкоколейный путь, а с другой — путь широкой колеи. Перегружают вагоны при помощи электропогрузчиков, оборудованных различными захватными приспособлениями (вилы, боковой захват, стрела и др.). Тарные грузы перегружают также непосредственно из вагона в вагон на сближенных путях узкой и широкой колеи, при этом часто используют роликовые гравитационные или ленточные приводные конвейеры.
Для перекачки наливных грузов применяют передвижные или стационарные перекачечные установки, а для перегрузки зерна — установки элеваторного типа или конвейеры.
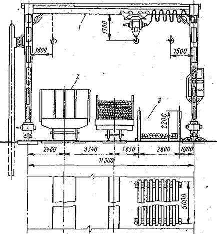
Рассмотрим схему комплексной механизации перегрузки круглого леса с промежуточным , складированием и бесконсольным козловым краном пролетом 11,3 м (рис. 1). Кран оборудуют специализированными грузозахватными приспособлениями:, петлевыми стропами, трехлапыми захватами, виброгрейфером и др. Лесоматериал, выгружаемый из вагонов 2 нормальной колеи, укладывают в специальные гнезда 3 вместимостью 30—35 м3 каждое на подкладки. Ширина гнезда 2,8 м, расстояние между парами стоек 5 м, высота стоек 2,2 м. В процессе выгрузки между отдельными пачками-пакетами древесины также целесообразно помещать прокладки, так как это ускоряет в последующем застропку пакетов. Опыт работы показывает, что на вспомогательные операции (установку и увязку стоек на узкоколейных платформах) приходится примерно 25—30% времени перегрузки. Чтобы уменьшить продолжительность их, целесообразно оборудовать узкоколейные платформы металлическими стойками с цепной увязкой.

Рис. 1. Схема комплексной механизации перегрузки круглого леса
Для перегрузки крупнотоннажных контейнеров, следующих в прямом международном сообщении, на пограничных станциях строят специальные контейнерные пункты, оснащенные козловыми кранами грузоподъемностью 30—40 т.
Насыпные грузы перегружают по прямому варианту (вагон — вагон), а также с промежуточным кратковременным хранением, используя стреловые краны на железнодорожном ходу, оборудованные грейферами. Следует иметь в виду, что эту работу выполняют только с разрешения начальника дороги. Такое ограничение вызвано необходимостью обеспечить сохранность подвижного состава. Подкрановые пути располагают параллельно с перегрузочными, либо между ними (обычно при перегрузке из вагона в вагон), либо сбоку (рис. 2). В последнем случае увеличивается вместимость штабелей для временного хранения грузов при промежуточном складировании. Пункты перегрузки сыпучих грузов в ряде случаев имеют повышенные пути высотой 2,4—3 м, в отвал которых выгружают груз из полувагонов нормальной колеи. Для увеличения вместимости отвалов вдоль повышенного пути делаются приямки глубиной 1 м и шириной поверху 4,5 м.

Рис. .2. Схема комплексной механизации перегрузки насыпных грузов
На площадках обычно применяют грейферные краны. Использование их на перегрузке сыпучих грузов имеет недостатки. Один из них — это большая трудоемкость вспомогательных операций, связанных с очисткой подвижного состава от остатков груза.
Зерно, доставляемое насыпью в крытых вагонах, перегружают через специальные элеваторы или эстакады. Вагоны узкой колеи подают на эстакаду высотой 2,6 м, а вагоны широкой колеи устанавливают внизу вдоль нее. Зерно самотеком ссыпается по лоткам из вагона в вагон. На ряде пограничных станций нет элеваторов и эстакад, перегрузка ведется непосредственно из вагона в вагон на параллельных путях. Расстояние между их осями 16,5 м,
vunivere.ru


Добавить комментарий